Enterprise Solutions
현장의 문제를 해결하는
스마트코어 상용 솔루션
프로젝트 성공률을 높이는 지능형 관제부터 제조 현장의 미세 불량 예측까지, 검증된 기술력으로 비즈니스를 혁신합니다.
DevFit.ai
3개월 무료 체험 중"성공을 예측하는 SaaS형 인텔리전트 프로젝트 관제"
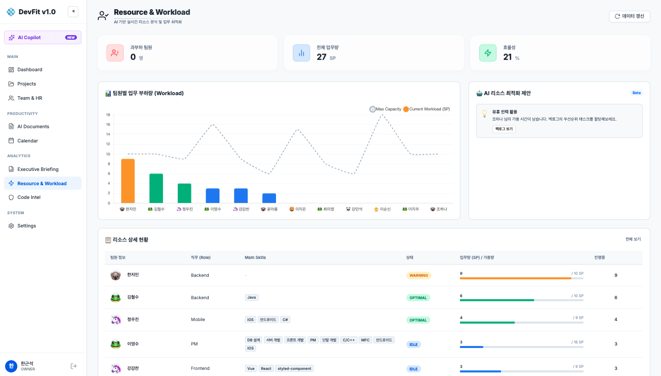
DevFit은 단순한 프로젝트 관리 도구를 넘어, AI 기술(LLM, RAG)을 활용해 프로젝트의 성공 확률을 높이고 관리 비용을 획기적으로 줄여주는 SaaS형 인텔리전트 관제 솔루션입니다. 프로젝트의 산출물과 히스토리를 AI가 분석하여 리스크를 사전에 식별하고 최적의 가이드를 제공합니다.
- LLM 및 RAG 기반 사내 프로젝트 지식 자산화 및 자동 답변
- 프로젝트 리스크 조기 탐지 및 비용 절감 가이드 제공
- 별도 인프라 구축 없이 즉각 도입 가능한 SaaS 환경 제공
devfit.ai

대시보드 홈 — 프로젝트 현황을 한눈에 파악
AI PQC Solution
"데이터 유출 없는 완벽한 제품 품질 관리"
제조 현장에서 발생하는 센서 데이터를 중앙으로 보내지 않고, 각 공장(로컬)에서 직접 학습한 뒤 패턴(가중치)만을 서버로 올려 최종 품질을 예측하는 강력한 연합학습(F@AI) 기반 품질 관리(Product Quality Control) 솔루션입니다.
공정 원본 데이터(핵심 기밀) 유출 원천 차단
사람이 식별 불가능한 미세 불량 패턴을 AI가 정밀 예측 및 탐지
온톨로지 엔진을 통한 공정 변수 간 잠재적 인과관계 추론
Smart Public Safety
"골든타임을 사수하는 지능형 재난 관제망"
도시 곳곳에 흩어진 이기종 센서 데이터와 CCTV 영상을 생성형 AI와 온톨로지 엔진으로 통합 분석하는 재난·안전 관제 솔루션입니다. 파편화된 정보를 논리적으로 추론하여 상황을 실시간으로 인지하고, 최적의 대응 가이드를 도출합니다.
- 재난 안전 시스템 AI 연동 과제 성공적 수행 중
- 복잡한 재난 상황의 논리적 추론 및 자동 대응 가이드 전파
- 지자체(종로구청 등) 스마트시티 대민 인프라 통합 구축 완료
CCTV 영상
IoT 화재/수위
기상청 Data
▼
SMARTCORE AI ENGINE
온톨로지 (상황 추론)
생성형 AI (대응 가이드)
▼
통합 재난 관제 시스템
"위험 감지. 골든타임 5분 내 대피 요망"








